How to Use Segmentation in SEO to Dominate Your Niche Markets
Here at Nightwatch, we deal with companies tackling SEO daily, and here’s what we found out: A business that has an in-depth SEO campaign strategy and clear ideas of their marketing intentions is rather an exception than the rule.
Moreover, we can say with certainty what is it that is holding them down: the lack of understanding how individual puzzles affect their whole search visibility.
But hey, let’s change that. Here’s the term we all need to put into our dictionaries this year: keyword segmentation.

When it comes to PPC, we are well familiar with the importance of segmentation. We can minimize the cost per click by testing and understanding how different demographic combinations and options affect the performance of our advertising campaigns. For example, advertising a Nike shoe is obviously much more effective with people in their twenties who are regularly doing sports rather than those who are in their thirties or forties and aren’t into fitness.
You can apply a similar approach in SEO. If you know how to use segmentation properly, you are well on your way to dominate in your submarket or niche already. If you don’t — well, we are here to sort it out for you.
In this article, we will explain what segmentation is, how you can apply it nice and easy, and how you can take advantage of it to take your SEO campaigns to the next level.
Understanding SEO as an organic channel
SEO is known to be too complex and fluid to measure correctly.
Of course, it’s easy to monitor keyword rankings and subpages on different markets, but an overall picture of a site’s visibility can get pretty complicated.
Why?
Search engines would do their best to limit the insights they provide for the website owners when it comes to free, organic traffic; instead, they want one to spend money on advertising and would offer you flexibility and in-depth reports of demographic data as long as one is paying for that.
So how do you measure organic, real performance of your website?
There are some core metrics that you should observe most attentively:
1. Average ranking of your targeted keywords,
2. The number and percent of sessions and visitors that resulted on your site from search engines,
3. Search visibility of your targeted keywords,
4. Click potential of your targeted keywords.
What we often miss here is understanding of how the metrics work — and hence, how they can get distorted in sets of different keywords when we don’t pay enough attention to segmenting them properly or the keywords’ context. These four are an excellent start, yet there is much more to be discovered about your website’s SEO situation with the power of smart, thorough segmentation.
Let’s look at an example:
Rob is optimizing his online store, blackseabird.com, that is specialized in the luxury interior design furniture.
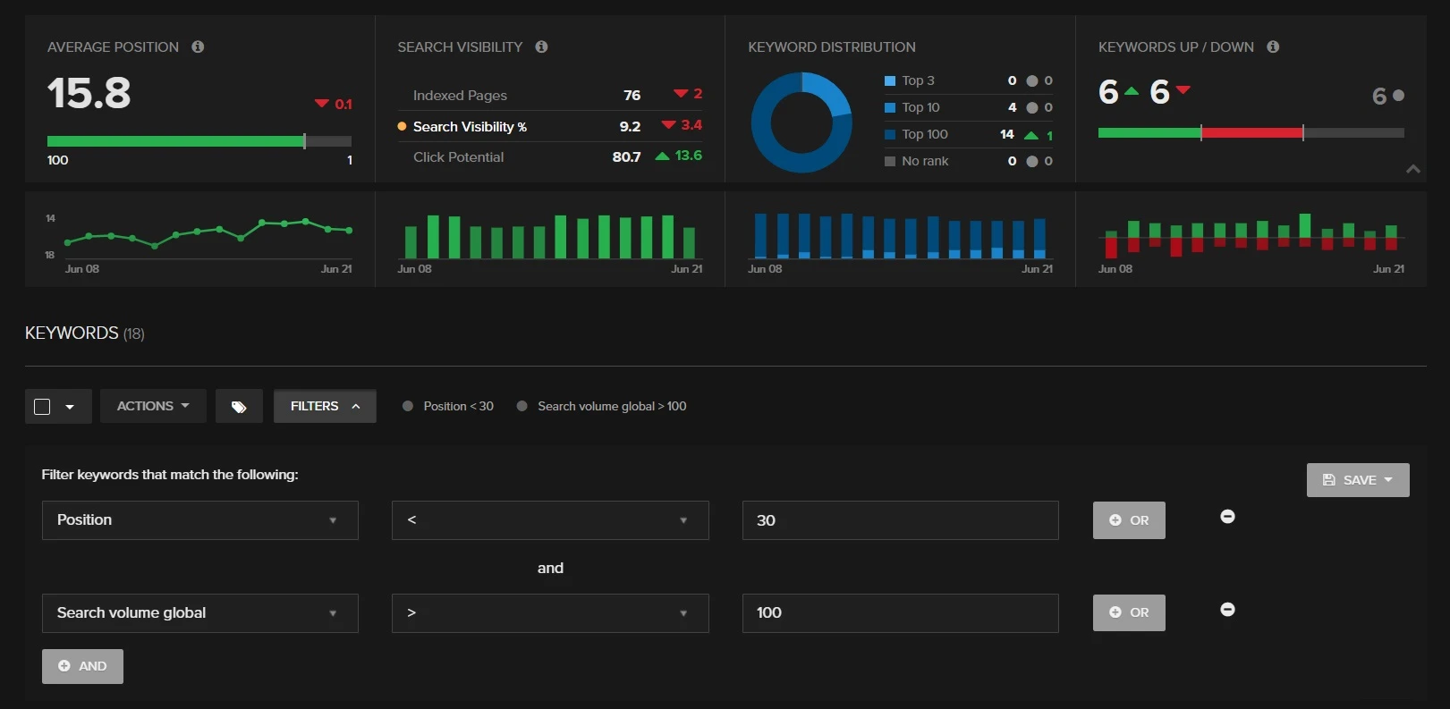
He’s observing the average rank and other metrics for all of the keywords that he’s tracking. In his Nightwatch account, he sees something like this:

Blackseabird.com SEO Overview
So far so good, but what does he learn from that? Let’s look at his website’s overall average position. It is calculated based on all his brand keywords as well as broad-matching and long-tail keywords. Here is his keyword list:
blacksea bird
blackseabird
black sea bird furniture
bedding luxury furniture
black luxury furniture
kitchen decor
luxury furniture
luxury living room table
luxury black light for living room
Sure, the positions and visibility are improving, but he’s not seeing any detailed data which would give us any insights about the website’s progress in specific segments. He can’t make sensible conclusions or decisions to amplify the efforts for further website optimization without more precise data.
Knowing that he’s mixing together keywords that have completely different characteristics, he could think of ways to segment the keywords in order to get more information about his website’s SEO situation. This will give him a much more comprehensive view on rankings, the site’s behavior, and trends on search engines. Also, it will allow him to understand on which segments he should be focusing to achieve better visibility and more conversions.
So how do we do it?
Let’s start with the following segments.
1. Branded and non-branded keywords
You probably already know that branded keywords (the ones that contain include the brand name or a variation of it) have completely different characteristics in terms of user behavior and rankings. They have the highest CTR and rankings and the lowest bounce rates. Because users already know that they are looking for your brand specifically, branded keywords should be treated very differently.
The first thing we should do is differentiate the keywords: this will help us understand our search engine trends and behavior. For Rob they are blacksea bird, blackseabird, and black sea bird furniture.
The easiest way to accomplish this in Nightwatch is to tag them as branded and non-branded and then visualize them on a View based on their tag.
Branded keywords

Branded Keywords SEO Overview
As we see, branded keywords have a much higher search visibility, average position, and click potential. They are the most stable keywords since their positions are unlikely to change much, so it makes sense to invest some SEO efforts into other areas of your website.
Non-branded keywords

Non-branded Keywords SEO Overview
Non-branded keywords have a much lower average position, search visibility, click potential, and less stable rankings.
Mixing branded and non-branded keywords obscures the insights we’re looking for. Why? This alters the brand visibility data when people search for particular information unrelated to the brand. This means that we’re not doing our best to understand how to make our website more visible for potential customers.
2. Search volume
Now that we have the most basic segmentation in place, we can move on and drill down into the more complex characteristics.
What the experienced marketers want to know is how their keywords are ranking and behaving based on their search volume. So let’s create two new segments of keywords: high-volume and low-volume keywords.
High-volume, or broad keywords
These are general keywords that have a higher search volume than more specific ones. As a consequence, they have greater competition, so it’s difficult to rank high for them.
As we improve authority for our website, those rankings should be slowly improving — but not as fast as long-tail keywords.
For Rob these would be:
bedding luxury furniture
black luxury furniture
kitchen decor
luxury furniture
Low-volume, or long-tail keywords
These keywords are longer and more specific. They also have a lower volume of searches and less competition. This means that their rankings are easier to improve.
For Rob, these would be:
luxury living room table
luxury black light for living room
But how do we identify the line between the two groups?
Take a look at the keywords that we want to be ranking on, which have the highest search volume — we can use this as a scale of measure. Make sure that the keywords are more or less equally distributed along these segments.
For bigger websites, it makes sense to create additional groups, for example, “medium volume keywords,” where we would include keywords by search volume between the main two segments.
We could also split the groups into smaller segments, for example:
- Low-volume keywords between 0 and 50 monthly searches
- Low-volume keywords between 50 and 100 monthly searches
- Low-volume keywords between 100 and 500 monthly searches
- High-volume keywords
- Any other combinations of search volume, monthly searches, or position:

Search Volume segmentation example
3. Keyword context
Now that we have split the keywords by brand relatedness and their volumes, we can segment them based on their context.
For Rob’s e-Commerce store website, blackseabird.com, we could use the following category segments:
Living room furniture: luxury living room, living room furniture, luxury sofa
Bedroom furniture: luxury bedroom, bedroom decor, luxury bed
Lights: luxury lights, living room light, fancy hipster lamp
These category-based segments will help us measure how each of the segments is performing on search engines. It will make it easier for us to observe changes in content and backlinks and how they are affecting a particular category of products on our website.
We could go further with the segmentation and create two more groups:
Categories: this would include all keywords ranking for category pages on our store: living room furniture, bedroom furniture, lights
This segment will help us see how rankings and visibility are improving on our category pages, and how we can optimize them better.
Product: this would include all keywords ranking for product pages on our store, such as: luxury light model d70, eclipse light
This segment would help us understand how product pages are performing on search engines.
4. More segmentation!
Are you a segmentation enthusiast yet? If you want to get another level of insights, here are some more ideas of how you could split your keyword groups (link: https://docs.nightwatch.io/article/32-creating-views text: in Views).
1. Mobile and desktop
You can split the keywords by mobile and desktop and compare your rankings to each other. This way you can see differences in performance on your site and take necessary actions to optimize the website for the type that is more relevant to your business.

Mobile keyword segmentation
2. Market, country, or language
Market segmentation is crucial, especially if your businesses have websites in multiple languages. You should split your keywords by country or language to find out how your website is performing in certain markets and which need more attention.
3. Find your gold nugget segments
And most importantly: identify the most profitable aspects of your website. If you don’t know which ones those are yet, you should find out which products and verticals of your business are the most profitable and focus on those. Create appropriate segments based on the gold nugget findings.

There are many ways you can get creative and segment keywords when tracking your SEO campaigns. Applying these techniques will help you get a much better understanding of how certain link building efforts and changes of your page’s content are affecting different aspects of your website, whether it’s a certain category of products, a particular subpage, or a group of keywords.
This makes it easier to spot the major things affecting changes in your search visibility trends — and to make smart decisions by optimizing the segments that drive the most profitable traffic to your website.
Got any segmentation tips of your own? Let us know in the comments below!
Newsletter
Subscribe to our newsletter
Join our newsletter to be the first to access Nightwatch's cutting-edge tools, exclusive blog updates, and fresh wiki insights. Transform your online presence today!